KubeLB ships four Grafana dashboards covering the core components. These are provisioned from the kubelb-manager and kubelb-ccm Helm charts when grafana.dashboards.enabled=true.
KubeLB / Overview
High-level system health dashboard providing a single-pane view across all KubeLB components.
Key panels:
Total LoadBalancer, Route, and Tenant counts
Resource distribution across namespaces and topologies
Error rate tracking and reconciliation success rates
System-wide resource trends over time
KubeLB Overview Dashboard
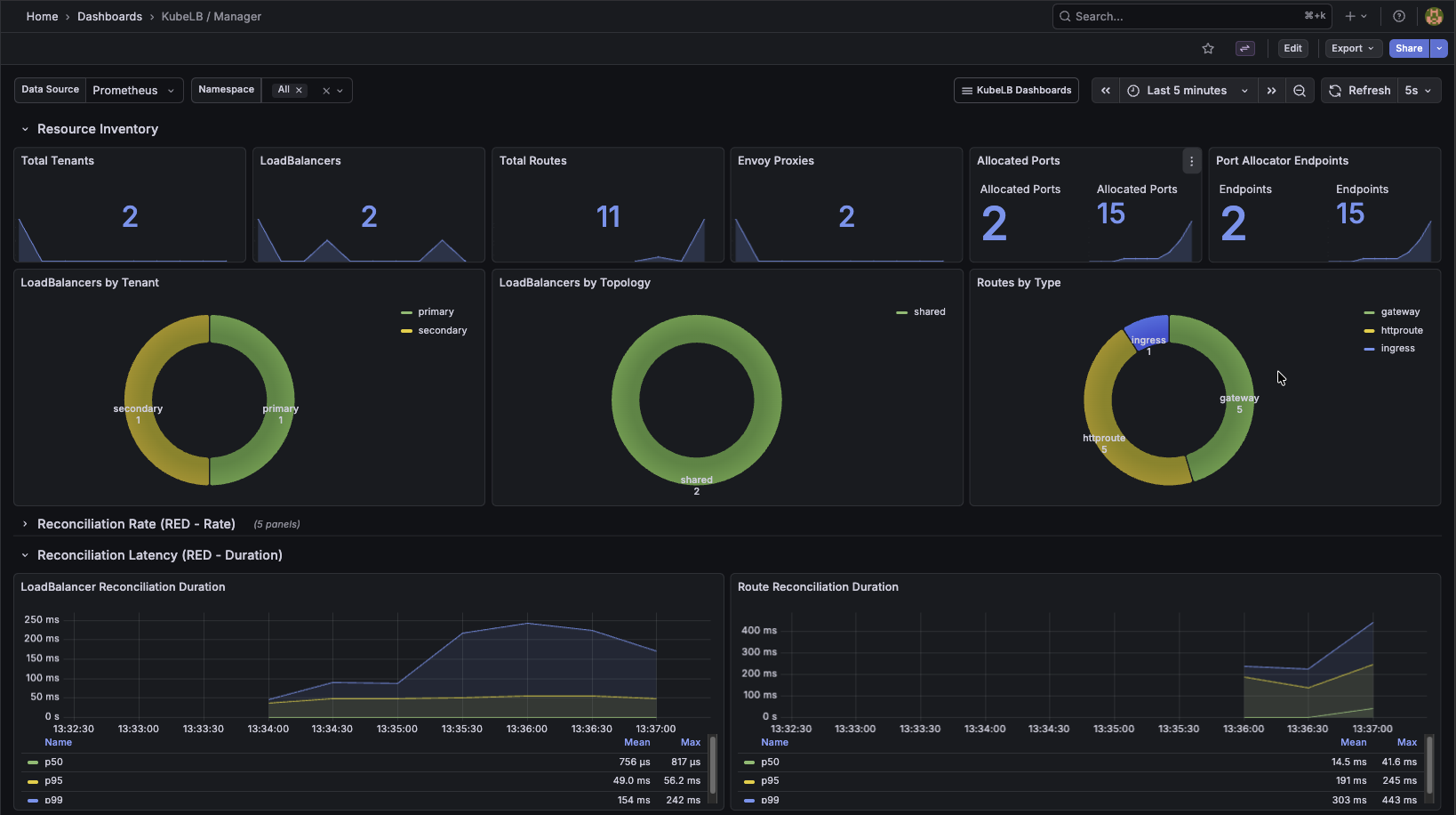
KubeLB / Manager
Detailed view of the KubeLB Manager component responsible for reconciling LoadBalancers, Routes, and Tenants.